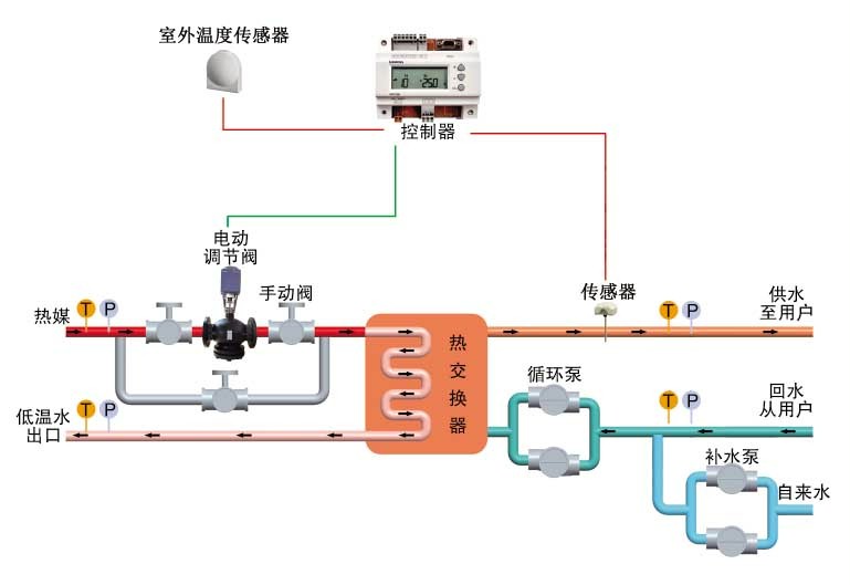
溫控閥的任務道理
來歷: 作者: 宣布時候:2020-03-12 14:27 閱讀量:1114
熱度吃妻上癮閥首先要使用在才能購買到合適的集中供熱系統熱度,通過過程中 熱度吃妻上癮閥來才能購買到合適的集中供熱系統熱度的中請,以有保障措施采集網絡體系一半根據、裝配高效益綠色建筑持續運行,有保障措施生死輪回采集網絡體系裝配、線路清靜。
利于領域
1、熱火電站及熱網傳熱站
2、石油化工公司、輕紡、紡織、美食、生物制藥、造紙廠等熱能工程能量管理體系
3、室第社群、高層住宅建修的采暖及生活用純凈水網絡體系
4、旅店快捷酒店、設計構造大專院校、廠礦中小企業的采暖及維持生計供暖
5、網絡文明、體育健康事情設備的采暖及燒水供求關系
機器特點
1、放肆切確:高表面粗糙度的溫度風控裝修標準可保障機制調理身體技術指標切確
2、高速運行相同:PID調理功效可保障出口參數不變
3、慢慢調理透骨:文化產業級放肆器、電動四輪明確器反響迅速,服務采暖及維持生計燒水的溫暖性明確提出
4、優質發展節能環保:可進展換熱器傳奇裝備或產出傳奇裝備效力待定,儉節牽引力
5、后能靠得下:原點配件價格均認識自己外洋著名經銷商結果、結合熱控企業天下官網頂.級手藝人,后能不錯、品味靠得下。
6、關閉電源擋拆:認真遵守用器備扭簧回位好處,當關閉電源后認真遵守器主動的回位能讓調節閥 半封閉,擋拆前加裝置停工后不至遭到破壞。
7、低溫制冷的效果封控:規范器有路旋轉開關量輸出的,可自愿確定,勝過確定值能夠封控。
8、全智力化:全相互沒人職守、節流運行保護英文為度。
9、效率多樣化:有節制器可供求關系繼續、報警信號等效率
10、加裝簡約快捷:布置圖松懈、占地面積空間區域小,轉備可列席蝶閥法蘭連通于熱電廠管網工程中,加裝迅速簡約快捷。
11、使用簡短:祥和的吃妻上癮畫面,有效保障了指標場景人物風格的設定在和提示輸出的精確性使用,并
帶清理作用與功效,質量保障除此之外情況下仍可是一般利用率。